项目名称:竹园片区污泥处理处置扩建工程
项目所在地:上海浦东随塘路4915号
项目类别:市政污泥处理处置
项目概况描述
工程名称:竹园片区污泥处理处置扩建工程
建设单位:上海市城市排水有限公司
服务对象:竹园第一、第二污水处理厂及升级补量工程污水处理产生的脱水污泥(含水率80%左右)。
建设地点:随塘路4915号,上海航道局疏浚船舶基地以东,合流污水一期排放口以西,现状竹园污泥处理工程厂区内,工程占地面积1.59公顷。
建设规模:设计规模:223tDS/d(合1115t/d脱水污泥,含水率以80%计);
高峰处理规模:288.5tDS/d(合1442.5t/d脱水污泥,含水率以80%计)。
污泥处理处置采用干化至平均含水率30%后送电厂进行掺烧,含水率20%-33%可调,干化热媒采用电厂提供的废热饱和蒸汽。污泥干化采用“薄层干化+线性干化”两段法。臭气处理采用预洗涤、化学洗涤、生物除臭、活性炭吸附等组合工艺。
主要建设内容:新建污泥接收车间、污泥干化车间、降温池、冷却水池及中水提升泵房、给水增压泵房、中水取水设施、机修车间及仓库、35kV降压站、污水泵房、蒸汽管道以及配套电气、仪表自控、除臭和暖通、在线监测、视频监控、厂区道路及绿化等相关配套设施。建筑面积11047平方米。
最终处置方式:与煤协同焚烧
减量化程度:75%
项目技术工艺/解决方案概述
(1)技术工艺/解决方案名称及原理
技术工艺:卧式薄层干化+线性干化两段法工艺
原理:卧式薄层污泥干化工艺属于间接热干化工艺,干化机主要由外壳、转子及叶片、驱动装置三大部分组成,外壳为压力容器,其壳体夹套间可注入蒸汽或导热油作为污泥干燥工艺的热媒,内筒壁作为与污泥接触的传热部分,提供主要的换热面积以及形成污泥薄层的载体,其材质有多种材料可选,其中Naxtra-700高强度结构钢覆层材料广泛适用于市政/化工行业污泥,防腐、耐磨性优于其他材料;转子为一根整体的空心轴,其特殊的加工工艺可以确保转子在受热的同时高速转动时不产生挠度,始终使叶片与内筒壁的距离保持5-10mm,在转子的转动及叶片的涂布下,进入干化机的污泥会均匀的在内壁上形成一个动态的薄层,污泥薄层不断的被更新,在向出料口推进的过程中不断的被干燥。
线性干化工艺属于浸没式干化工艺,线性干化机为缓慢运行的U形或圆柱形螺旋结构。通过转子和壳体加热,利用其热容量大、停留时间长的特点,可有效释放污泥内部的结合水,转子线速度<1m/s,避免了对颗粒污泥可能造成的挤压、剪切,有效减少了粉尘的产生及机体磨损,延长了线性干化机的使用寿命,特别适合于中国污泥砂含量高的特点。
(2)技术工艺/解决方案适用范围
卧式薄层干化工艺适用于市政污泥和石化污泥干化领域。
(3)技术工艺/解决方案特点及优势
1.安全性:系统密闭,含氧量控制在5%以下;系统可自惰性化,至少设置两种以上惰性化手段,真正做到本质安全;负压运行,负压值为-0.5kpa,避免粉尘及臭气外溢;37年应用历史上无任何安全事故。
2.灵活性:适用于多种类型污泥;可生产多种含固率产品,产品含固率45%- 80%;体积负荷低,整个干化过程只有10-15分钟,启停和排空时间短。
3.工艺简单:设备数量少,占地面积极小,操作控制简单;无需返混,直接越过“塑性阶段”;废气产生量少,仅为蒸发水量的10%,处理简单。
4.经济性:能耗低,蒸发效率高,最高可达45kg/m2·h;如果需要,可实现80%热能回收;维护成本低;全自动化控制,低监控需求。
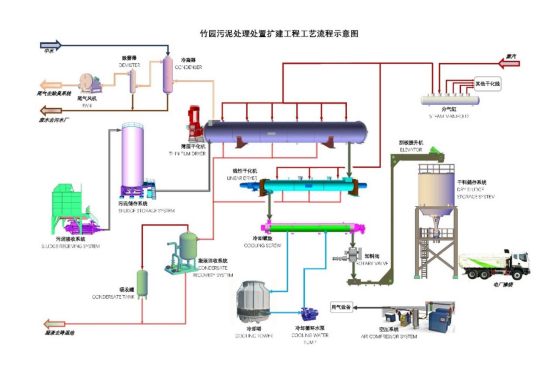
工艺流程图/技术解决方案示意图

项目亮点
1.本项目采用国际先进的薄层干化+线性干化两段法工艺,薄层干化系统出泥含水率可在20%-33%之间1小时内快速调节,可根据电厂焚烧系统的具体要求灵活控制干化系统出泥含水率,以实现电厂焚烧系统稳定运行。
2.薄层干化系统抗含水率波动能力强,抗负荷冲击能力强,能适应进泥含水率的波动和高峰工况污泥量的快速变化,进料系统变频控制,设备良好的适应性保障干化系统稳定运行。
3.薄层干化系统密闭性好,无臭气和粉尘的外溢,车间环境极佳,保证生产运行人员的身体健康。
4.薄层干化系统自动化程度高,报警点全面覆盖,联锁控制完善,安全性高,人员配置精简。
5.本项目极大程度地实现了污泥减量化,减量化比例最高可达75%,污泥的建成投运彻底解决了竹园片区污泥的出路问题。
项目示范意义
竹园片区污泥处理处置扩建工程的建设运行符合上海市城市总体规划中污泥最终无害化、资源化、减量化的要求。本项目的建设是为城市总体规划目标完成而实施的一项工程,体现了《上海市城市总体规划》的精神。
本项目极大程度实现了污泥减量化,并能灵活调节出泥含水率,与后续污泥与煤协同焚烧实现很好的契合,具有良好的示范作用,为全国性的污泥协同处置提供了优秀范本。本工程的建设是对污水规划的具体实施,符合污泥综合利用和资源化的最终目标。
厂区或主要设备照片





