会议时间:2023年9月11日—14日,11日报到,12日—13日会场报告,14日典型项目参观
会议酒店:上海白金汉爵大酒店
会议酒店地址:上海市闵行区沪闵路1577号
会议联系人:金晟 18622273726 (微信同号)
会议主办协办技术报告咨询:王领全 13752275003 (微信同号)
组织机构
主办单位:
《中国给水排水》杂志社有限公司
苏伊士环境科技(北京)有限公司
上海复洁环保科技股份有限公司
上海中耀环保实业有限公司
湖南鼎玖能源环境科技股份有限公司
中国市政工程华北设计研究总院有限公司
协办单位:
天津创业环保集团股份有限公司
天津锐创环保集团有限公司
山东金孚环境工程有限公司
上海沃太克斯环保科技有限公司
普拉克环保系统(北京)有限公司
杰瑞环保科技有限公司
江苏矿源环保科技有限公司
南通爱可普环保设备有限公司
上海仁创环境科技有限公司
上海深城环保设备工程有限公司
苏州美泓环保科技有限公司
江苏康泰环保股份有限公司
德国施维英公司
威立雅水务工程(北京)有限公司
山东福航新能源环保股份有限公司
河南艾尔旺新能源环境股份有限公司
美国SDMC技术公司
国家污泥处理处置产业技术创新战略联盟
中国给水排水品牌委员会
《亚洲环保》 媒体平台
济南浦华会展服务有限公司
中国水业网(www.water8848.com)
中国石油大学(华东)化学化工学院
支持单位:
上海浦东水务(集团)有限公司
国际水协污泥专家委员会
中华环保联合会生态环境领军班
《给水排水》杂志
《环境卫生工程》杂志
上海城投水务(集团)有限公司
上海城投污水处理有限公司
苏州耕耘无忧物联科技有限公司
广州中洲环保科技有限公司
上海大张过滤设备有限公司
江苏中鼎环境工程股份有限公司
徐州晟源环境科技有限公司
北京清源华建环境科技有限公司
江苏天舒电器有限公司
江苏斯道德环境技术有限公司
青岛欧仁环境科技有限公司
潍坊萨伯特精密转动设备有限公司
河北双佳泵业有限公司
中大贝莱特压滤机有限公司
北京盛新环保科技有限公司
上海富产机械科技有限公司
江苏德恒环境工程有限公司
上海凌逍环保科技有限公司
广州市净水有限公司
长江生态环保集团有限公司
长江清源节能环保有限公司
机械科学研究总院环保技术与装备研究所
机科发展科技股份有限公司
北京市市政工程设计研究总院有限公司
杭州市城乡建设设计院股份有限公司
三峡集团长江生态环境工程研究中心
上海市政工程设计研究总院(集团)有限公司
中国市政工程中南设计研究总院有限公司
中国市政工程西南设计研究总院有限公司
中国市政工程西北设计研究总院有限公司
上海市城市建设设计研究总院(集团)有限公司
中国电建集团华东勘测设计研究院有限公司
中国城市建设研究院有限公司
污泥安全处置与资源化技术国家工程实验室
中城院(北京)环境科技有限公司
中国给水排水战略联盟
中国污泥处理处置战略联盟
天津凯英科技发展股份有限公司
中国标准化研究院环保产业室
南京市城市建设投资控股(集团)有限责任公司
中石化石油工程建设有限公司
中国光大水务有限公司
全国危险废物处理处置和资源化利用标准化工作组
广州水务协会
中广核加速器研究院
浙江省工业环保设计研究院有限公司
同济大学环境科学与工程学院、清华大学环境学院、哈尔滨工业大学环境学院、天津大学环境科学与工程学院、中国科学院大学、东北大学、中国科学院地理科学与资源研究所、江南大学、中国科学院成都生物研究所、浙江大学环境污染防治研究所、浙江大学环资学院固废研究中心、华南理工大学环境科学与工程学院、中国计量大学机电工程学院、上海大学环境与化学工程学院、浙江工业大学土木工程学院、广州大学环境科学与工程学院、吉林建筑大学、东南大学、重庆大学、太原理工大学环境科学与工程学院、上海理工大学环境科学与工程系、华中科技大学、台灣陽明交通大學環境科技及智慧系統研究中心、中国石油大学(北京)克拉玛依校区工学院、 北京林业大学环境科学与工程学院、沈阳建筑大学辽河流域水污染防治研究院、华东理工大学、湖南大学环境科学与工程学院等。
战略合作微信平台
支持媒体:《中国给水排水》杂志、中国水业网( www.water8848.com )、《环境卫生工程》杂志、环保在线、中国给水排水杂志网站(http://www.cnww1985.com)、中国水网、慧聪水工业网、水世界-中国城镇水网、必高环保人才网、亚洲环保杂志 、水处理技术杂志等.
为贯彻落实国家在经济发展中对于生态文明建设和环境保护的新要求,酝酿多年的《水污染防治行动计划》(简称“水十条”)颁布。该计划强调水质、水量和水生态的一体化管理,预计到2021年中国水处理投资规模可超2万亿元。2021年6月,国家发展改革委、住房城乡建设部印发《“十四五”城镇污水处理及资源化利用发展规划》(发改环资〔2021〕827号),提出到2025年,城市污泥无害化处置率达到90%以上;长江经济带、黄河流域、京津冀地区建制镇污水收集处理能力、污泥无害化处置水平明显提升。到2035年,全面实现污泥无害化处置,污水污泥资源化利用水平显著提升,城镇污水得到安全高效处理,全民共享绿色、生态、安全的城镇水生态环境。随着水行业企业迎来发展黄金时代,2023年中国城镇污泥处理处置技术与应用高级研讨会(第十四届)也将进入发展新阶段。
近年来,随着我国污水处理能力的快速提高,污泥量也同步大幅增加。截至2021年12月底,全国城市排水管道总长度87.2万公里,同比增长8.7%;污水处理厂处理能力2.1亿立方米/日,同比增长7.8%。2021年,污水处理率97.89%,比上年增加0.36个百分点;城市生活污水集中收集率68.6%,比上年增加3.8个百分点。国家发改委、住房和城乡建设部、生态环境部联合发布《污泥无害化处理和资源化利用实施方案》,其中提出,到2025年,全国新增污泥(含水率80%的湿污泥)无害化处置设施规模不少于2万吨/日,城市污泥无害化处置率达到90%以上,地级及以上城市达到95%以上,基本形成设施完备、运行安全、绿色低碳、监管有效的污泥无害化资源化处理体系。
全国目前年产生含水量80%的污泥6000多万吨(不含工业污泥4000多万吨)。到2025年,年产生含水量80%的污泥达到1.6亿吨(包括生活污泥和工业污泥),与之对应的是,污泥处理市场将保持10%以上的复合增长,到2025年达到500多亿元的规模。根据调研结果显示,我国污水处理厂所产生的污泥,有70%没有得到妥善处理,污泥随意堆放及所造成的污染与再污染问题已经凸显出来,并且引起了社会的关注。社会的关注促使国家不得不对污泥的处理处置重视起来,国家的重视又促使了污泥处理处置市场步入快速发展阶段。住建部明确要求:各地要按照“绿色、环保、循环、低碳”的污泥处置技术路线,督促落实城市人民政府规划建设的主体责任,合理选择工艺,加快设施建设。各级排水主管部门要依法加强监督检查,督促污泥处理处置单位严格按照《城镇排水与污水处理条例》要求,对污泥去向、用途、用量等进行跟踪、记录和报告;对非法污泥堆放点要一律予以取缔,不满足防护要求的污泥临时堆放点要限期完成达标改造;对违反相关法律法规转移、倾倒、处置污泥的,要严格依法处罚。要打通污泥无害化产物的出路,“以资源化带动产业化”,吸引社会资本参与污泥处理处置设施建设和运营。对于我国污泥处理处置技术的发展有重要指导意义。
为了进一步提高我国污泥处理处置技术水平,了解国内外污泥处理处置的现状、前景与发展趋势,切实达到污泥无害化、减量化、稳定化、资源化的要求,避免由此引起的二次污染,《中国给水排水》杂志社联合 苏伊士环境科技(北京)有限公司、天津创业环保集团股份有限公司、威立雅水务、中国市政工程华北设计研究总院有限公司、中国建设科技集团股份有限公司、国际水协污泥专家委员会等单位决定举办“2023年中国城镇污泥处理处置技术与应用高级研讨会(第十四届)”。届时将邀请有关单位领导和专家到会作主题报告,针对污泥处理处置的标准实施、成熟工艺及设备运行经验、污泥处置政策等问题进行解答和研讨交流,同时为相关单位搭建推介城镇污泥处理处置与综合利用新技术、新工艺、新设备的平台。
本次会议将邀请国内外排水行业设计、科研、运营单位、建设单位的领导、知名专家、学者、工程技术人员以及国内外知名机构和企业参会并作学术交流。
中国给水排水杂志社于2010年(第一届,秦皇岛)、2011年(第二届,青岛)、2012年(第三届,大连)、2013年(第四届,上海)、2014年(第五届,长沙)、2015年(第六届,宜兴)、2016年(第七届,天津)、2017年(第八届,北京)、2018年(第九届,保定)、2019年(第十届,上海)、2020年(第十一届,西安)、2021年(第十二届,上海)、2023年2月(第十三届,杭州)分别在秦皇岛、青岛、大连、上海、长沙、宜兴、天津、北京、保定、上海、西安、上海、 杭州举办了第一至十三届污泥处理处置高级研讨会,此次是第十四届,在大家的关心和支持下,它已成为业内具有较大影响力和规模最大的污泥处理处置行业会议。
一、大会运作原则和目标
本届大会按照专业化、高规格、高水平的要求,突出“创新、协调、绿色、开放、共享”特色。邀请污泥处理处置各个研究方向的知名专家学者和主要单位代表,办成中国规模和影响力最大、最专业的行业盛会。
二、大会形式
本届大会以会议研讨交流为主(约60个专家报告)和现场参观典型工程为辅助的形式。
三、报告日程
第一天和第二天早上7:40至晚上22:00会场报告交流
会场:上海白金汉爵大酒店 三楼303、305宴会厅
(播放PPT的屏幕比例为 16:9的宽屏 )
2023年9月12日上午7:40—8:20
与会代表进入会场:交流对接,共创,共生,共赢
8:20—8:45
领导致辞
8:45—12:00
主持人:许国仁 哈尔滨工业大学/中国科学院大学 教授、博导
8:45—9:10 (20分钟报告+5分钟问答)
报告题目:摆脱黑色泥潭 ,迈向广阔天地
报告人:张悦,中国土木工程学会水工业分会 理事长,曾任住建部城市建设司巡视员、中国市政工程华北设计研究总院副院长兼总工程师等职务。长期从事城市供水、节水、污水污泥和垃圾处理等方面的技术和行政工作。
9:10—9:35(20分钟报告+5分钟问答)
报告题目:污泥高温好氧消化技术的前世今生及其发展前景
报告人:朱南文 教授,上海交通大学环境与工程学院
9:35—10:00(20分钟报告+5分钟问答)
报告题目:上海浦东新区污泥处置工程及运营实践介绍
报告人:上海浦东水务集团南汇排水有限公司 富文军 总经理
10:00—10:20(15分钟报告+5分钟问答)
报告题目:苏伊士污泥产品及系统集成能力介绍
报告人:苏伊士环境科技(北京)有限公司 温艳军 污泥事业部产品与方案副总经理
10:20—10:40(15分钟报告+5分钟问答)
报告题目:绿色-低碳-循环的污泥无害化资源化创新实践
报告人:上海复洁环保科技股份有限公司 卢宇飞 博士 副总裁兼研发中心主任
10:40—11:00(15分钟报告+5分钟问答)
报告题目:同济牌高压带机及其创新工艺在污水厂污泥深度脱水及自来水泥渣高干减量工程中的应用
报告人:唐秀华 上海中耀环保实业有限公司 副总经理 上海申耀环保工程有限公司 总经理
11:00—11:20(15分钟报告+5分钟问答)
报告题目:一体化污泥连续碳化技术
报告人:湖南鼎玖能源环境科技股份有限公司 姜良军 总经理
11:20—11:45(20分钟报告+5分钟问答)
报告题目:发展污泥焚烧促进减污降碳
报告人: 中国城市建设研究院有限公司 徐海云 总工程师
11:45—12:10(20分钟报告+5分钟问答)
报告题目:污泥热解安全资源化关键技术装备与工程示范—“国家重点研发计划”进展报告(2023)
报告人:许国仁 哈尔滨工业大学/中国科学院大学 教授 博导
12:00—13:25
午餐(上海白金汉爵大酒店 自助餐)
2023年9月12日下午 13:25—19:00
主持人:
1、天津创业环保集团李金河 副总经理;
2、上海市政工程设计研究总院(集团)有限公司 胡维杰 三院总工
13:25—13:55(25分钟报告+5分钟问答)
报告题目:污泥处理处置工艺选择及工程案例
报告人:中国市政工程华北设计研究总院有限公司 李成江 顾问总工
13:55—14:15(15分钟报告+5分钟问答)
报告题目:德国城镇管渠(通沟)污泥处置技术和经验
报告人:上海沃太克斯环保科技有限公司 顾杰 技术经理
14:15—14:35(15分钟报告+5分钟问答)
报告题目:“污泥王”减量创造价值!
报告人:天津锐创环保集团有限公司 甘泉 董事长
14:35—14:55(15分钟报告+5分钟问答)
报告题目:污泥热解碳化工艺环保优势与工程实践
报告人:山东金孚环境工程有限公司 景元琢 副总经理
14:55—15:15(15分钟报告+5分钟问答)
报告题目:因地制宜,因泥施策,将污泥处理降本进行到底
报告人:杰瑞环保科技有限公司 杰瑞环保装备研究院 王雨 技术总监
15:15—15:35(15分钟报告+5分钟问答)
报告题目:分子筛吸附/RTO热解除臭工艺在市政污水污泥上的应用
报告人:上海深城环保设备工程有限公司 陈健 总经理
15:35—15:55(15分钟报告+5分钟问答)
报告题目:低运营成本污泥处理处置技术及应用
报告人:上海仁创环境科技有限公司 刘莉 市场总监
15:55—16:15(15分钟报告+5分钟问答)
报告题目:污泥资源化利用最新技术
报告人:苏州美泓环保科技有限公司 马雪明 总经理
16:15—16:35(15分钟报告+5分钟问答)
报告题目:矿源环保污泥无热干化深度脱水技术
报告人:江苏矿源环保科技有限公司 张功毓 总经理
16:35—16:55(15分钟报告+5分钟问答)
报告题目:实际工程案例及问题分析-污泥与餐厨及厨余垃圾等协同厌氧处理
报告人:普拉克环保系统(北京)有限公司 张大伟 行业销售总监
16:55—17:15(15分钟报告+5分钟问答)
报告题目:环境友好的湿式氧化工艺及案例分享
报告人:王维燕 威立雅水务工程(北京)有限公司 解决方案经理
17:15—17:35(15分钟报告+5分钟问答)
报告题目:低能耗的干化技术
报告人:北京清源华建环境科技有限公司 王亮亮 污泥事业部 总经理
17:35—17:55(15分钟报告+5分钟问答)
报告题目:苏伊士污泥处理处置技术回顾与展望
报告人:苏伊士环境科技(北京)有限公司 史平 污泥事业部总工程师
17:55—18:20(20分钟报告+5分钟问答)
报告题目:污泥焚烧建设运行实践与未来技术思考
报告人:上海城投污水处理有限公司 邹博源 博士
18:20—18:45(20分钟报告+5分钟问答)
报告题目: 上海城镇污水污泥处理处置工程实践与科创
报告人:上海市政工程设计研究总院(集团)有限公司 胡维杰 三院总工
18:45—19:00
抽奖奖品【华为笔记本电脑等】由《中国给水排水》杂志社有限公司等单位赞助提供;诚挚征集奖品赞助单位,联系人:王领全 13752275003)
19:00—20:00 晚餐(上海白金汉爵大酒店自助餐)
2023年9月12日晚上20:00—22:00
主持人:王宗平 华中科技大学市政工程系主任,教授,博士生导师
20:00—20:25(20分钟报告+5分钟问答)
报告题目:城市污泥厌氧发酵产酸: 替代碳源强化污水脱氮除磷的机遇与再思考
报告人:江南大学环境与土木工程学院 刘和 教授/博导 环境微生物技术研究室主任
20:25—20:50(20分钟报告+5分钟问答)
报告题目:预处理对市政污泥厌氧消化的综合影响机制研究
报告人:李咏梅 同济大学环境科学与工程学院 教授 博导
20:50—21:15 (20分钟报告+5分钟问答)
报告题目:多源有机固废两相厌氧消化技术及装备
报告人:王宗平 华中科技大学市政工程系主任,教授,博士生导师
21:15—21:40 (20分钟报告+5分钟问答)
专家报告
21:40—22:00
抽奖(奖品【华为荣耀MagicBook 14英寸笔记本电脑等】 由 《中国给水排水》杂志社有限公司等单位赞助提供;诚挚征集奖品赞助单位,联系人:王领全 13752275003)
2023年9月13日上午
主持人:王涛,研究员,博士生导师 注册咨询工程师 注册一级建造师 中国机械科学研究总院环保技术与装备研究所(机科发展科技股份有限公司)副总工程师 机械工业有机固废生物处理与资源化利用工程研究中心副主任兼总工程师
7:50—8:20(20分钟报告+5分钟问答)
报告题目:污泥调理技术的挑战与未来
报告人:王东升 教授 博导 浙江大学求是特聘教授
8:20—8:45(20分钟报告+5分钟问答)
报告题目:污水厂污泥堆肥工艺瓶颈问题研究
报告人:王科 哈尔滨工业大学环境学院市政工程系 教授/博导 污泥安全处置与资源化技术国家工程研究中心副主任
8:45—9:10(20分钟报告+5分钟问答)
报告题目:专利分体式热泵热源带式干化工艺案例分享
报告人:南通爱可普环保设备有限公司 吴文祥 副总经理
9:10—9:30(15分钟报告+5分钟问答)
报告题目:有机固废处理处置工艺技术
报告人:山东福航新能源环保股份有限公司 孙红波 技术总监
9:30—9:55(20分钟报告+5分钟问答)
报告题目:“双碳”背景下,污泥治沙的前景和挑战
报告人:黄殿男 沈阳建筑大学辽河流域水污染防治研究院 教授 副院长
9:55—10:15(15分钟报告+5分钟问答)
报告题目:污泥减量工艺包(叠螺+密相带式深度脱水机)的应用实例分享
报告人:江苏康泰环保股份有限公司 周顺龙 技术总监
10:15—10:40(20分钟报告+5分钟问答)
报告题目:市政污泥超高温好氧发酵无害化与资源化
报告人:东北大学 过程装备与环境工程研究所 朱彤 教授/博导,所长,国家重点研发计划首席负责人
10:40—11:05(20分钟报告+5分钟问答)
报告题目:污泥沼渣好氧深度腐熟与热解资源化研究
报告人:上海大学环境与化学工程学院 环境科学与工程系 李小伟 博士 副教授 博/硕士生导师
11:05—11:30(20分钟报告+5分钟问答)
报告题目:污泥土地利用的挑战和机遇
报告人:三峡集团长江生态环境工程研究中心 陈祥 教授级高级工程师
11:30—12:00(20分钟报告+5分钟问答)
报告题目:中国污泥处理处置市场调查研究(2016-2021)(拟)
报告人:王涛 研究员 博士生导师 注册咨询工程师 注册一级建造师 中国机械科学研究总院环保技术与装备研究所(机科发展科技股份有限公司)副总工程师
12:00—13:25 午餐(上海白金汉爵大酒店 自助餐)
2023年9月13日下午
主持人:
1、王毅力 北京林业大学环境科学与工程学院教授、博士生导师、教务处副处长;
2、上海城投水务(集团)有限公司 蒋玲燕 副总经理
13:25—13:55(20分钟报告+5分钟问答)
报告题目:大型城市污泥处理处置路径探讨
报告人:上海城投水务(集团)有限公司 蒋玲燕 副总经理
13:55—14:20(20分钟报告+5分钟问答)
报告题目:广州污泥处理处置技术及案例分享
报告人:袁秀丽 广州水务协会 会长 教授级高工
14:20—14:40(15分钟报告+5分钟问答)
报告题目:污泥储运系统解决方案
报告人:广州中洲环保科技有限公司 陈志平 总工程师
14:40—15:00(15分钟报告+5分钟问答)
报告题目:耕耘行业十八年,引领发展新方向
报告人:河南艾尔旺新能源环境股份有限公司 牛翔 副总经理
15:00—15:20(15分钟报告+5分钟问答)
报告题目:市政污水厂污泥处理处置路径研究
报告人:熊红松 湖北省住房和城乡建设厅科学技术委员会委员(城市建设专业) 湖北省城镇供水排水协会 秘书长
15:20—15:45(20分钟报告+5分钟问答)
报告题目:城镇多源污泥泥质特性与处理处置实践
报告人:上海市政工程设计研究总院(集团)有限公司 谭学军 总院副总工/教授级高工
15:45—16:10(20分钟报告+5分钟问答)
报告题目:市政污泥处理处置与污泥脱水剂
报告人:郑怀礼 重庆大学二级教授 国务院政府特殊津贴专家 博士生导师
16:10—16:35(20分钟报告+5分钟问答)
报告题目:城市污水厂污泥的微生物溶胞原位减量技术及机理(LTBC-SBR)
报告人:黄瑛 副教授 东南大学固体废弃物处理与资源化研究所所长
16:35—17:00(20分钟报告+5分钟问答)
报告题目:全寿命周期视角下不同污泥处置工艺的气候变化特性
报告人:西南交通大学 土木工程学院 杨顺生 教授 博士生导师
17:00—17:25(20分钟报告+5分钟问答)
报告题目:浅谈污泥处置方式与污水处理厂碳减排的关联性
报告人:上光大水务技术总监,德国E+B公司 总经理 安平林博士
17:25—17:50(20分钟报告+5分钟问答)
报告题目:武汉市污水厂污泥处理处置碳排放核算及碳减排策略研究
报告人:中国市政工程中南设计研究总院科研院总工 刘海燕 正高级工程师
17:50—18:15(20分钟报告+5分钟问答)
报告题目:深圳市几种常用污泥干化技术介绍和优缺点对比分析
报告人:深圳市利源水务设计咨询有限公司 古凌艳 总工办副主任、高级工程师
18:15—18:40(20分钟报告+5分钟问答)
报告题目:污泥减量数字化:污泥流变学-介电谱学-脱水性能关系解析
报告人:王毅力 北京林业大学环境科学与工程学院教授、博士生导师、教务处副处长
18:40—19:00
抽奖(奖品【华为 笔记本电脑等】由《中国给水排水》杂志社有限公司等单位赞助提供;诚挚征集奖品赞助单位,联系人:王领全 13752275003)
19:00—20:00 晚餐(上海白金汉爵大酒店自助餐)
2023年9月13日晚上20:00—22:00
主持人:上海市城市建设设计研究总院(集团)有限公司环境与交通设计院 周传庭 正高级工程师/副总工程师
20:00—20:25 (20分钟报告+5分钟问答)
报告题目:污泥脱水工艺及调理药剂研究
报告人:上海市城市建设设计研究总院(集团)有限公司环境与交通设计院 周传庭 正高级工程师/副总工程师
20:25—20:50 (20分钟报告+5分钟问答)
报告题目:污泥高效处理及脱水—干化一体化技术研究
报告人:中国计量大学机电工程学院 饶宾期 教授/所长
20:50—21:15(20分钟报告+5分钟问答)
报告题目:市政污泥有机调理技术与强化絮凝脱水
报告人:上海大学环化学院环境系 李杰 副教授 高工/国家注册公用设备(给排水)工程师
21:15—21:40(20分钟报告+5分钟问答)
报告题目:污泥厌氧消化的发展历程和趋势
报告人:戴晓虎 同济大学环境科学与工程学院教授、博导,国家海外高层次人才特聘专家,城市污染控制国家工程研究中心主任、“循环经济关键技术与装备”重点专项总体专家组副组长、 国际水协会(IWA)Fellow。
21:40—22:00
抽奖(奖品【华为 笔记本电脑等】由《中国给水排水》杂志社有限公司等单位赞助提供;诚挚征集奖品赞助单位,联系人:王领全 13752275003)
2023年9月14日(会议最后一天)
早7:30从上海白金汉爵大酒店 出发,计划参观污泥处理处置典型工程
参观项目四选一:
1、上海浦东新区污水厂污泥处理处置工程;
2、上海城投污水处理有限公司虹桥污水处理厂污泥脱水干化项目简介;
3、上海枫亭水质净化有限公司“高压带机+低温干化”污泥深度脱水项目简介。参观结束返回大酒店,中午用餐后结束。
中国给水排水2023-2024年大会技术报告申请
欢迎来自各部委行业管理单位、大高校、科研机构、设计院所、工程总承包(EPC)公司、水务集团、水务(排水)管理、污泥处理处置及资源化利用、工业(园区)污泥处理处置、固废处理及资源化利用、垃圾渗滤液处理、污水处理厂、水环境综合治理、黑臭水体治理、工业企业的水处理技术/管理专家等申请发言,作与会议主题相关的优秀报告。
(王领全 13752275003 主办、协办、报告等)
企业赞助方案
1、联合主办单位(赞助费15万元)
2、协办单位 (赞助费6万元)
3、大会上发言(报告15分钟+5分钟问答)/发表文章2~3篇/2个参会代表,发放资料,现场易拉宝1个,论文集前彩插广告1P等共计3万元。
4、会场外集中展示区展示桌(3万元/个,含2人参会名额)。
5、其他赞助方式(如礼品、晚宴、抽奖奖品等),按实际发生金额支付。
6、会议论文集广告(前彩色插页):8 000元/页。
7、政府部门、水务集团、设计院(集团)本单位团体 30人以上的,前30人按照2 000元/人,超过30人的会议代表超过部分免费,即同一单位只收前30人会议费,但需提前回执到《中国给水排水》杂志社并审核通过。
有意协办或在会上进行交流、宣传的水务企业、工程公司、设备厂家等可与编辑部联系。
联系人:王领全,电话:022-27835639、13752275003。
会议酒店:上海白金汉爵大酒店 (上海市闵行区沪闵路1577号)
豪华双床房、豪华大床房均为 RMB 580元/天
(双人入住含双早,单人入住含单早)
普通双床房、普通大床房均为 RMB 480元/天
(双人入住含双早,单人入住含单早)
预定酒店代表请联系:金晟,18622273726
将入住酒店首晚房费汇至:
金晟 6217 9002 0000 4602 885 中国银行天津分行
汇款时请注明入住参会代表姓名及单位名称。
参会和会务费
普通参会人员(设计院、水务公司、政府部门)为2300元/人(含会务、资料、场地、用餐、参观考察等费用),2023年9月10日前返回参会回执并汇款的普通参会人员为2000元/人;设备工程技术企业参会人员为2900元/人,2023年9月10日前返回参会回执并汇款的设备厂家参会人员为2600元/人。
注:需要现场或者提前领到发票的参会代表,请提前将会务费汇款到杂志社。会议费现场只能收现金,不能刷卡。
收款单位:《中国给水排水》杂志社有限公司;
开户行:建行天津河西支行;
账号:1200 1635 4000 5251 9625。
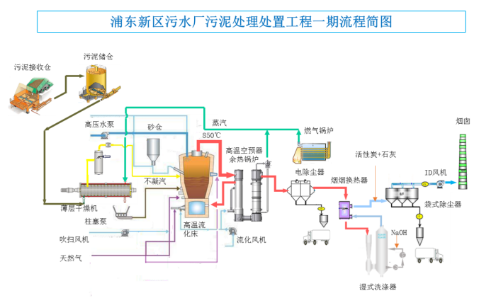
大会参观项目之一:上海浦东新区污水厂污泥处理处置工程
项目地址:上海浦东新区,海滨污水处理厂北侧,建筑面积约2.8万平方米
服务范围:浦东新区南片,包括海滨污水厂和临港污水厂
设计焚烧能力:800吨/天,峰值处理能力1040吨/天
主要工艺:污泥接受+干化+焚烧+烟气处理系统,设置两条并列处理线
烟气排放标准:执行GB18485-2014《生活垃圾焚烧污染物排放标准》
污泥干化:薄层干化
焚烧工艺:苏伊士Thermylis鼓泡式高温流化床焚烧炉,
烟气处理:静电除尘-湿式洗涤-布袋除尘
2020年12月31日A线点火,2021年5月5日进泥调试,2021年6月31日通过竣工验收,2021年7月1日正式投产
一期工程采用当代主流的污泥焚烧先进技术:苏伊士公司的高温(风箱)流化床工艺THERMYLIS,通过空气高温预热(600℃以上)回收污泥焚烧产生的热量,适用于焚烧低干度污泥,在污泥送入焚烧炉之前先对污泥进行初步干化,将污泥的含水率从80%降至65%左右(半干化),再进行焚烧,焚烧产生的热量除预热空气提高焚烧炉热效率外,剩余可回收的热量用于污泥半干化,这样可以将需要补充的外部热量降至最低,使运行成本最节省。本工程的工艺路线用流程简图示意如下,其中烟气处理系统将采用干法-湿法联合的工艺,并在排放前通过烟-烟换热装置提高烟气排放温度以实现无白烟排放。

采用THERMYLIS半干化-高温流化床焚烧工艺的主要技术优势如下:
(1)污泥仅需要低干度半干化,不需返混,无任何粉尘问题,杜绝了高干度干化的任何安全风险;
(2)利用薄层干燥机进行污泥的低干度干化,高效、节能、简洁,有利于节约投资和运行成本;
(3)低干度干化时干燥机的磨损不明显,可降低维护成本,保证设备的有效生产时间;
(4)半干污泥能够采用泵和管道封闭输送,无粉尘问题,无臭味问题,能够保证安全、清洁的操作环境,并且输送系统稳定可靠,运行保证率高;
(5)全部污泥半干化后保持热态入炉,能够降低热损、提高系统的热效率;同质的污泥通过多点均匀分配方式入炉,保证焚烧炉稳定运行、污泥完全燃烧;
(6)污泥在低干度状态下焚烧,无安全问题,由于燃烧温度较低,不易产生炉渣,并且从源头上控制热力型氮氧化物的产生,有利于低氮排放;
(7)空气预热温度能够宽域调节,提高焚烧炉的适用范围,入炉干度、空气预热温度、燃气助燃均可作为炉温的调节手段,可以快速灵活的适应污泥性质变化;
(8)流化床底部区域进料、“水滴”型焚烧炉保证污泥燃烧完全,流化床内无短流,停留时间充分,燃烧完全,保证清洁焚烧,并杜绝燃烧延后的安全风险。
组委会联系方式
王领全 13752275003(主办、协办、技术报告申请等)
金晟(发言 展位 发票和预订房等)18622273726
于菁琳(会计)138 2116 5596
孙磊(广告、展示等)137 0211 3519
任莹莹(投稿等)151 2236 0102
丁彩娟(投稿等)13502042821
刘贵春(投稿等)137 5214 4199
沈靖怡(投稿、PPT等) 13114952784
魏天航 (PPT)18222656698
文凯(发资料等)138 2135 7475
电话:022-27835639 27835592 13752275003
E-mail:745105304@qq.com;cnwater@vip.163.com
传真:022-27835592
邮编:300070
地址:天津市和平区新兴路52号都市花园大厦21层
参会回执(复印有效)
请参会人员认真填写回执后,传真和E-mail传回,以便提前安排住宿。
传真:022-27835592 E-mail:wanglingquan88@163.com; cnwater@vip.163.com

注:各代表需开具哪种类型发票就填写哪种,如需开具增值税专用发票及普通发票,需四项信息填写完整。



